Weather Station Changes (Part 2)

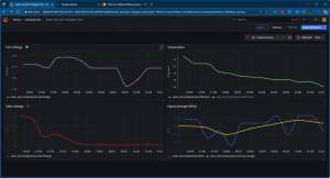
So now I’m hooked on Docker containers and I put together a Docker container stack with Eclipse Mosquitto, Node-RED, InfluxDB, and Grafana.  Grafana is pretty fricking amazing.  I was displaying EVERYTHING on Node-RED dashboard, but now most of it is in Grafana.  I’m still trying to figure out how to effectively display wind direction and speed.  Also rain totals…and we’ve had a LOT of it recently in the Pacific NW!  Lot of flooding!  This pic of of my Grafana weather dashboard is an older one.   Will post a more up to date one soon.

Leave a Reply

Your email address will not be published. Required fields are marked *